Transforming Cyber Defense Strategy With Tenable's Exposure Management Solutions
Elevate Your Cybersecurity Defenses with Tenable's Unrivaled Exposure Management Solutions. Tenable offers a comprehensive suite of solutions to provide unmatched visibility into your organization's cybersecurity posture. Strengthen your cyber defense by identifying vulnerabilities and minimizing exposure with our cutting-edge tools and expertise.
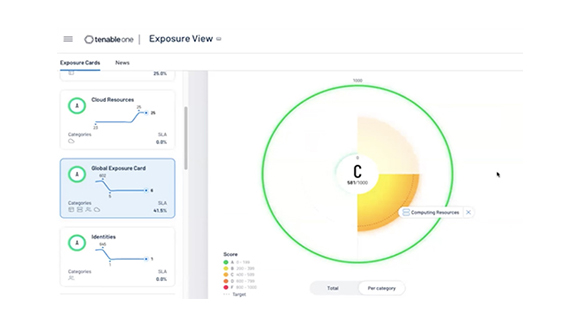
Tenable One - Comprehensive Cyber Risk Management
Gain exposure analytics and full attack surface visibility by integrating Tenable Security Center with Tenable One. Tenable One, the integrated cloud-based platform, provides comprehensive analytics and context for making informed decisions based on cyber risk. With Tenable One Integration, organizations can enhance their security posture and gain valuable insights into their cyber risk landscape.
Shop NowExposure Management Report
Discover the benefits of continuous threat exposure management (CTEM) programs outlined by Gartner. This report provides recommendations for implementing CTEM to enhance security posture. Tenable offers a unified cloud security posture and vulnerability management solution for multi-cloud environments. By leveraging this solution, organizations can gain a comprehensive view of vulnerabilities and misconfigurations, enabling them to proactively address potential risks.
Learn more
Unified Security For Industrial Enterprises
Tenable understands the unique challenges faced by industrial enterprises integrating operational technology (OT) and information technology (IT) systems. Our solutions provide complete visibility and unified security for industrial environments, helping mitigate risks associated with industrial control systems (ICS). By leveraging Tenable's expertise, organizations can ensure the protection of critical infrastructure and maintain operational resilience.
Learn more
Risk-Based Vulnerability Management
Tenable's risk-based vulnerability management approach helps organizations prioritize and address exposures in complex IT landscapes. By adopting this approach, businesses can effectively manage vulnerabilities, ensuring a secure IT environment. Additionally, Tenable offers an External Attack Surface Mapping (EASM) solution that enables organizations to discover and secure their entire external attack surface. By mapping the internet and identifying previously unknown assets, Tenable empowers organizations to proactively protect against potential threats.
Contact Us